Módulo • Gestão da Qualidade

Controle completo e conformidade

Administre documentos e requisitos, defina norteadores, trate ocorrências com planos de ação e gere evidências, riscos, mapeamento dos procesoss, dashboards e relatórios.. tudo no ExpertaSYS.

Agendar demonstração

Visão Geral

Qualidade padronizada e rastreável

Centralize o controle documental, requisitos legais e os norteadores da qualidade (Política, Objetivos, Partes Interessadas, Escopo e Aplicabilidade). Registre ocorrências e desdobre em planos de ação com prazos, custos e evidências — alinhado à ISO 9001.

Resultados

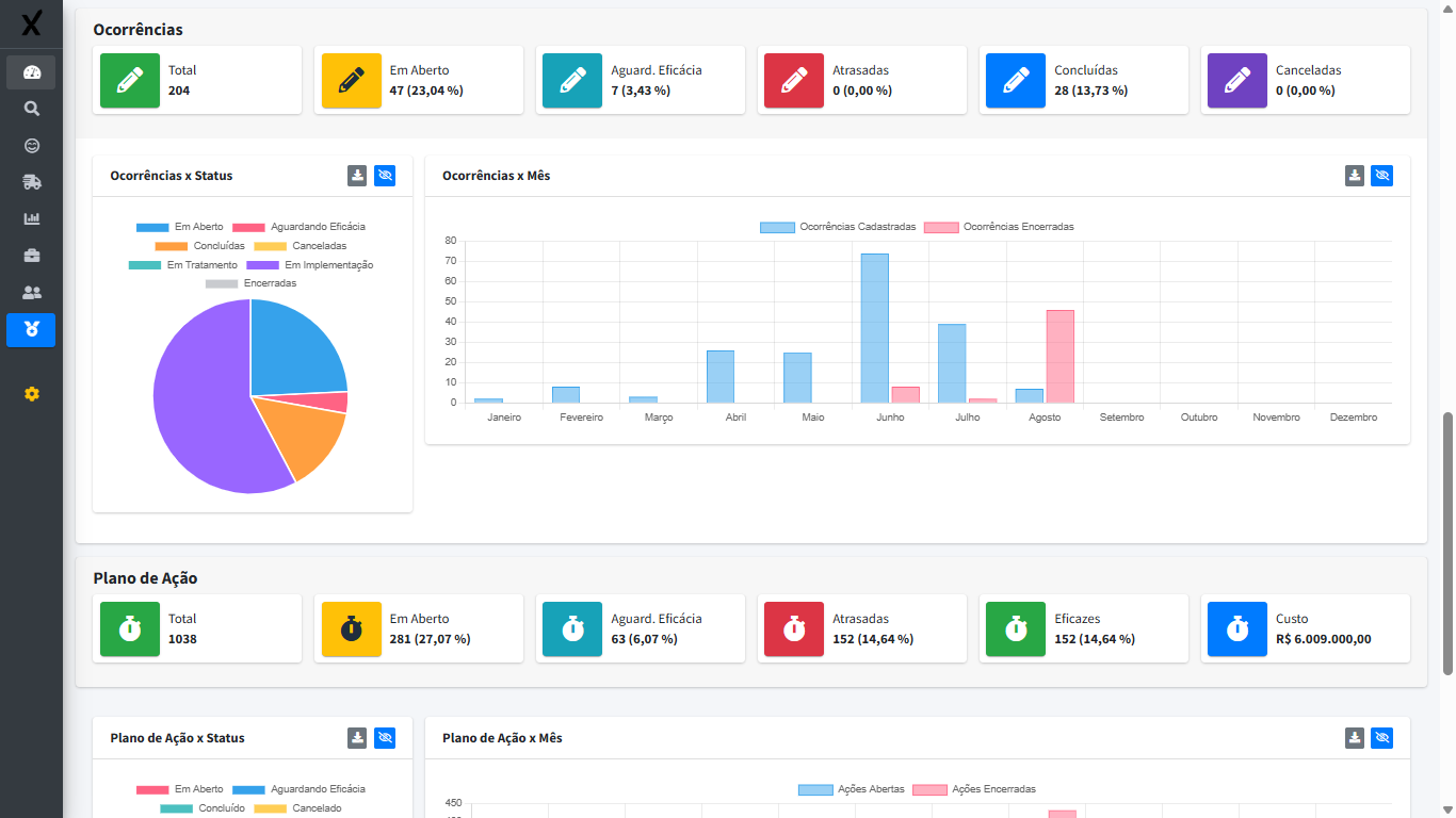
Conformidade e melhoria contínua

Alertas de vencimentos e distribuição garantem documentos atualizados. Dashboards e relatórios mostram status, riscos e evolução, acelerando decisões e auditorias.

Recursos e funcionalidades

📄

Documentos & Registros

Versionamento, aprovação, distribuição e controle de requisitos legais.

🎯

Norteadores da Qualidade

Política, Objetivos, Partes Interessadas, Escopo e Aplicabilidade.

🛠️

Ocorrências & Planos de Ação

Registro de não conformidades, prazos, custos e evidências.

🧰

I.A. Nativa

Análise de Causa e definição de Planos de Ação com auxílio da nossa I.A. nativa.

Vencimentos & Distribuição

Alertas de validade e entrega de documentos às áreas certas.

📊

Dashboards & relatórios

KPIs de conformidade, ocorrências, prazos e eficácia das ações.

Benefícios para sua empresa

  • Conformidade garantida

    Organização e padronização para atender ISO 9001 e requisitos legais.

  • Rastreabilidade total

    Evidências por etapa e histórico de mudanças sempre acessíveis.

  • Menos riscos e retrabalho

    Tratativa estruturada de ocorrências, prazos e responsáveis.

  • Decisão com dados

    Dashboards e relatórios para comitês, auditorias e melhoria contínua.

Pronto para elevar a maturidade da qualidade?

Veja como o ExpertaSYS simplifica conformidade, evidências e melhoria contínua.

Agendar demonstração